Your satellite constellation is growing rapidly. Your latest satellite is operating in Geostationary Transfer Orbit (GTO) – a first for your team – and you’re unsure how to keep operations running smoothly.
This release gives you a refreshed asset view based on your satellite’s orbit, surfaces the most relevant data, and introduces new tooling to help you maximize each valuable contact.
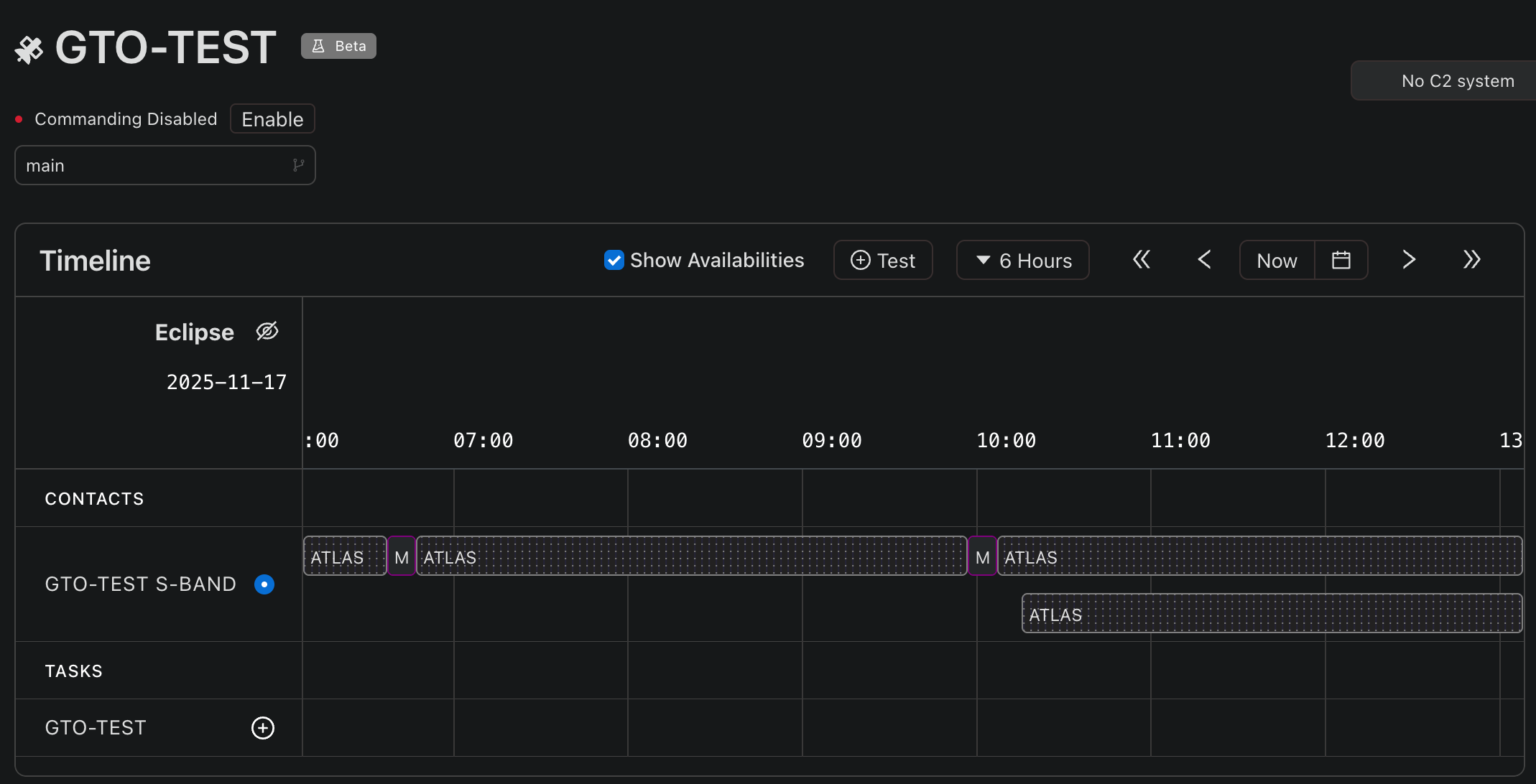
Precise Contacts for High-Altitude Satellites
Assets operating in GTO or geostationary (GEO) orbits have continuous line-of-sight to ground stations. Visibility isn’t your bottleneck now.Instead, well-timed contacts in both duration and spacing throughout the day are what matters now.
With this release, you can configure the desired contact duration as part of an asset’s contact profile. The spacecraft parameters can also be configured to assign the orbit of the spacecraft and set a minimum altitude for contacts.

Together, these parameters tailor the timeline on your asset page on a per-link basis to show extended contact windows within your altitude constraint, truncate those hours-long windows into the duration you require, and automatically schedule contacts consistently throughout the day. Now, you’re booking only the contacts you need, saving you money and eliminating previously manual operations.
Background Tasks
As you fine-tune the length of your contacts, you’ll want to ensure you’re booking the right amount of time to complete tasks. But not every task carries the same importance.Rather than extend your contact window to accommodate lower priority task, now you can designate those tasks to run in the background.

Up to four tasks can be configured to run in the background either in perpetuity or on a one-time execution when added to the queue. You can also enable a dynamic queue to automatically reorder tasks within the queue when resources free up, ensuring critical commands aren’t blocked by background work. Rather than watching and manually managing the queue, you’re one step closer to lights-out execution.
Redesigned Asset (Spacecraft) Page
The completely redesigned Asset (Spacecraft) page provides a clearer operating picture for each spacecraft, keeping your focus where it matters most.
In this new design, the timeline takes centerstage, displaying all the visibilities, planned contacts, and time-specific tasks associated with the asset in a single, consolidated view. The multiple queues that left you wondering if your time-specific task was going to be on the next contact have been eliminated.

Now, you can get a jump start on your planning by looking at the queue for upcoming contacts scheduled for 12 hours, 1 day or, even 7 days in advance. And all your time-agnostic tasks are ready in the Spacecraft Queue module, positioned beneath the timeline for whichever contact can accommodate them.
The System Events module keeps you informed on everything that's happening. And when a critical event occurs, the new Runbooks Execution module can help you automatically resolve the error and get your mission plan back on track.

What's new:
- Expanded functionality on the timeline, including a view of when time-specific task are occurring.
- Contact queues accessible from individual contacts.
- Switch task reference libraries and disable commanding without leaving the page.
- New Runbooks and System Events modules to support rapid event investigation and resolution.
This release is about fine-tuning your planning and further automating operations. Lower priority tasks now run in the background, keeping your contact windows as short as possible. Contacts for satellites in higher orbits are automatically booked throughout the day based on your desired duration. And the newly redesigned asset page provides you with a clearer picture of exactly what’s happening when.
Get Started with the Latest Quindar Release
Reach out to our team today to gain an extra assistant with your mission operations.
Stay ahead of the curve
Subscribe to our blog to get updates straight to your inbox.

.png)
%20(3).png)


.png)

%20(1).png)

.png)


